Claudestro: ProjectMind – Semantic Project Memory

Type: Software 
Status: In Development

Tech Stack: Python, SQLite (WAL), tree-sitter, FastMCP, Starlette, watchdog, AST-Modul

Problem Statement

AI code assistants like Claude Code lose their context about project structure with every restart. They don’t know which functions exist, who calls them, or what impact a change has. In large codebases, this leads to redundant analyses, false assumptions, and breakpoints. A persistent, semantic knowledge base that preserves code relationships across sessions and is available as an MCP server for AI assistants is missing.

Description

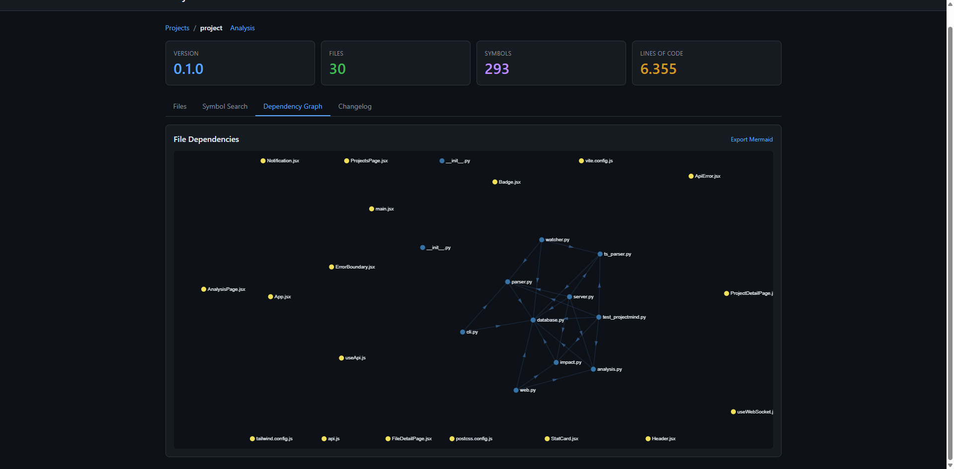
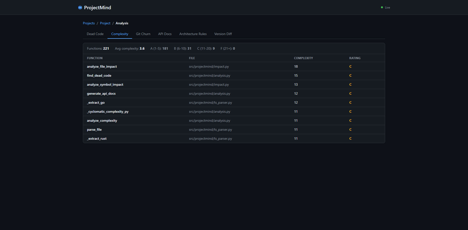
A persistent knowledge base for code projects that functions as an MCP server for Claude Code and as a standalone web dashboard. Indexes functions, classes, imports, and call graphs in a local SQLite database (Python, JavaScript/TypeScript, Java via tree-sitter). Offers impact analysis, caller tracking, dependency graphs, semantic versioning, and automatic re-indexing on file changes via 10 MCP tools.

Use Case

A memory for code projects: knows which function is where, who calls it, and what breaks if you change it.

Link: https://github.com/rawk7000/Claudestro (private repo)