Trad0r – AI-Powered Crypto Trading

Type: Software 
Status: Prototype

Tech Stack: Python, Flask, SQLAlchemy, SQLite, Binance API, OpenAI/Claude/Ollama, Telegram Bot API, HTML/CSS/JS

Problem Statement

Crypto markets operate 24/7 with extreme volatility. Manual market observation and trading decisions are time-consuming, emotionally stressful, and error-prone. Existing trading bots are based on rigid rule sets without contextual market analysis. The integration of modern LLMs for qualitative market assessment into the trading process is largely missing.

Description

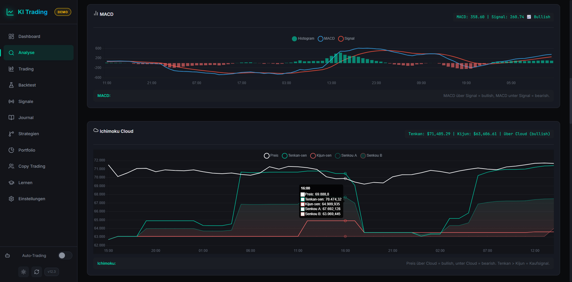
A modular trading application with Binance API integration for AI-powered market analysis and automated trading. Offers trailing stop-loss, OCO orders, dollar-cost averaging (DCA), price alerts, backtesting, technical indicators, and real-time Telegram notifications. Supports cloud AI (OpenAI/Claude) and local models via Ollama. Persistent SQLite database for trades, positions, and portfolio history.

Use Case

AI analyzes the crypto market and provides buy/sell recommendations with automatic safety orders.

Link: https://github.com/rawk7000/crypto_trading_app (private repo)